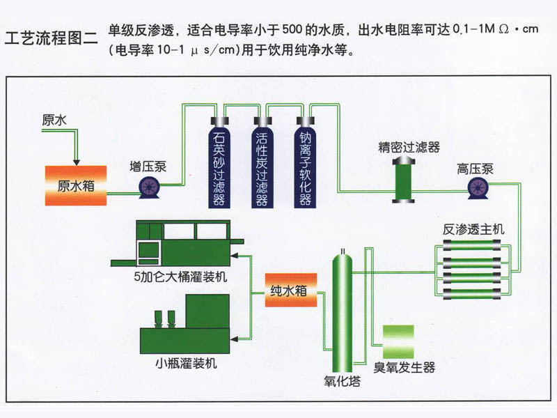
水處理工藝流程
純凈水處理設備技術特點
1、反滲透是在室溫條件下,采用無相變的物理方法將含鹽水進行脫鹽、除鹽。目前,超薄復合膜元件的脫鹽率可達到99.5%以上,并可同時去除水中的膠體、有機物、細菌、病毒等
2、采用進口反滲透膜,脫鹽率高,使用壽命長,運行成本低廉;
3、預處理系統可以用全自動控制、半自動控制兩種;
4. 采用杭州特種增壓泵,耐高壓、質量好、低噪音;
5、電導率儀在線水質監測控制,實時監測水質變化,保障水質。
6、全自動電控程序,還可選配觸摸屏操作,使用方便;
7、切合當地水質的個性化設計,全方位滿足需求。
8、設備占地面積小,需要的空間也小。
9、反滲透裝置自動化程度高,運行維護和設備維護工作量很少。
10、不用大量的化學藥劑和酸、堿再生處理,無化學費液排放,無環境污染。
11、反滲透可以連續運行制水,系統簡單,操作方便,產品水質穩定。
水處理工藝流程圖

















